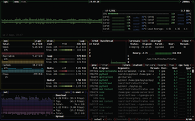
Figure 1

Figure 1: The four default windows of bpytop.

Powered by eZ Publish™ CMS Open Source Web Content Management. Copyright © 1999-2014 eZ Systems AS (except where otherwise noted). All rights reserved.