Figure 5

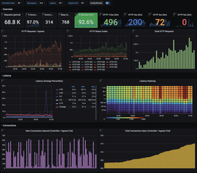
Figure 5: The team of Prometheus, its alert manager, and Grafana is also available in Rancher. Given an appropriate configuration by Rancher, the combo helps monitor container workloads. © Grafana